当前,国家高度重视数据要素在推动高质量发展中的作用。2020年,《关于构建更加完善的要素市场化配置体制机制的意见》首次将数据列为第五大生产要素;2024年,《关于促进数据产业高质量发展的指导意见》进一步提出,到2029年实现数据产业结构优化与技术创新。这为教育数据化发展提供了坚实的政策基础。

教育领域同样迎来政策东风。《普通高等学校本科教育教学审核评估实施方案》强调运用现代信息技术实现减负增效;2025年教育部九部门文件明确提出“赋能教育评价改革”,建立基于大数据与AI的教育评价机制,8月发布的《关于深入实施“人工智能+”行动的意见》。这些政策共同推动教学全过程、全要素的数据采集与精准画像。

AI 课堂数据要素方案围绕“场景数据化、数据要素化、要素价值化”三大核心展开。从业务场景出发,通过数据采集、处理、分析与应用,赋能管理者科学决策、教师优化教学、学生个性化学习以及督导全面评估,以数据要素驱动课堂发展。
1、采集-多维度课堂数据
课堂数据要素采集细分为九大维度分析,涵盖教学目标、方法、过程、两性一度、教学效果、教师素质、教风学风、学生参与度与专注度等,输出全面、客观的课堂洞察。

2、分析-从经验判断到数据支撑
AI课堂数据要素系统自动采集、标注,生成包括老师授课语音、课堂轨迹、PPT课件、板书内容、学生考勤、学生互动等多项课堂观测数据,形成多维课堂数据要素分析报告。

3、评价-课堂AI评价报告
课堂AI评价系统
课堂数据采集完成后,系统自动调用DeepSeek大模型
对200+项课堂数据进行分析,根据评价模板生成课堂AI评价报告。

4、管理-沉淀课堂数据资产
数据驾驶舱
面向教务部门和学校管理者,数据驾驶舱对校园运行态势和质量状况进行
全局性监测与可视化展示,包括学校教师数、开设课程数、正在进行的课程、
督导计划完成度、课堂异常情况等,为学校管理者提供全校运行的宏观视角。

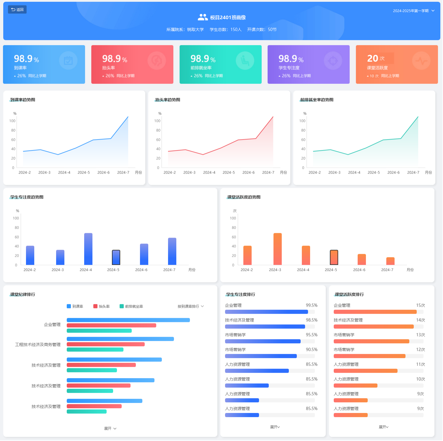
班级画像
纵向以时间跨度对比,生成数据趋势图,追踪班级变化。横向以不同课堂数据对比,生成数据排行榜。

教师画像
画像涵盖了AI评分、督导评分、教情评分、学情评分、教风评分、学风评分,展示教师的课堂教学情况。
